How to Monitor Claude Code with OpenTelemetry¶
Published: Tuesday, Feb 24, 2026

TL;DR: Claude Code is powerful but you have minimal visibility into costs, token usage, or development patterns. I pre-configured a 5-minute OpenTelemetry monitoring stack (Prometheus + Loki + Grafana) that shows exactly where your money goes and how effective prompt caching really is.
The Problem¶
Claude Code gives you no built-in visibility into:
- Which models are eating your budget
- Whether prompt caching is actually saving you money
- How many tokens you’re burning through daily
- Development velocity metrics (lines changed, commits, PRs)
The Solution¶
I configured an observability stack using industry-standard tools:

Architecture:
- Claude Code exports telemetry via OpenTelemetry Protocol (OTLP)
- OTel Collector receives metrics and logs, routes them appropriately
- Prometheus stores time-series metrics (costs, tokens, cache rates)
- Loki stores logs (session logs, real-time activity)
- Grafana visualizes everything with pre-built dashboards
All configuration, automation, and dashboards are in the GitHub repo: halyph/claude-mon.
Quick Demo¶
One command:
git clone https://github.com/halyph/claude-mon.git
cd claude-mon
./setup.sh

Wait 2 minutes for setup to complete, then open http://localhost:3000. Default credentials: admin/admin.
What You Get¶
Two Grafana Dashboards¶
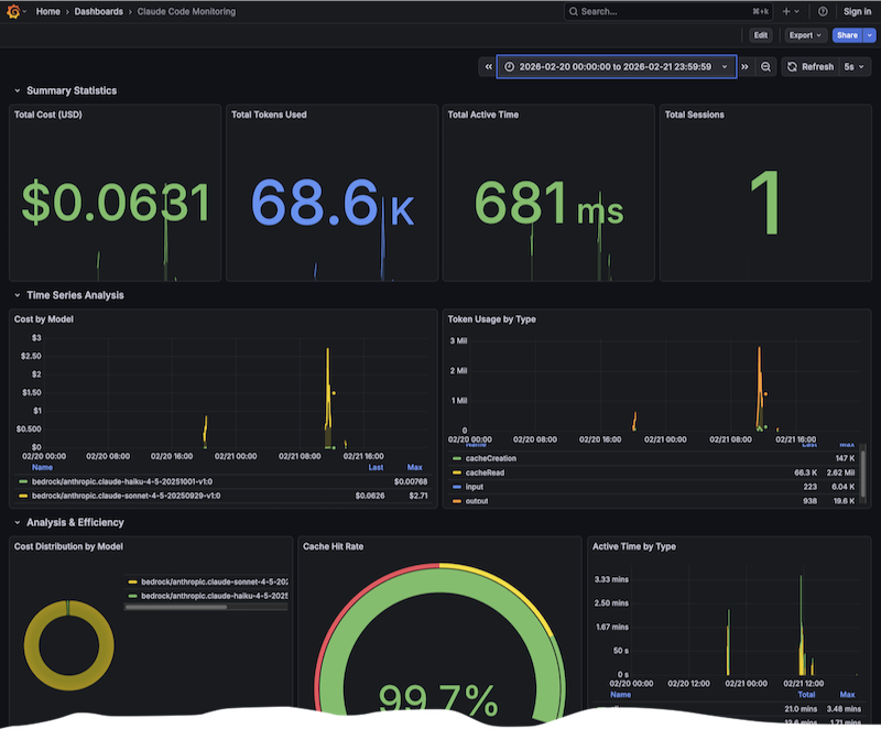
Metrics Dashboard

16 panels:
- Cost tracking: Total spend by model, cost distribution pie chart
- Token usage: Input/output/cache tokens over time
- Cache effectiveness: Hit rate gauge showing cache read/write ratios
- Development activity: Lines changed, commits created, PRs opened
- Code edits: Accept/reject decisions by tool and language
Logs Dashboard

Real-time log streaming with:
- Live session activity (refreshes every 5 seconds)
- Log volume over time
- Per-session filtering
- Model-based categorization
NOTE: Dashboards are pre-configured templates. Customize as needed.
Key Metrics Reference¶
Claude Code exports these metrics (converted to Prometheus format):
| Metric | What It Measures | Why It Matters |
|---|---|---|
claude_code_cost_usage_total | Cost in USD by model/session | Budget tracking, model comparison |
claude_code_token_usage_total | Tokens by type (input/output/cache) | Optimize prompts, track cache effectiveness |
claude_code_active_time_total | Session duration (user/cli) | Understand usage patterns |
claude_code_lines_of_code_count | Lines added/removed | Development velocity |
claude_code_commit_count | Git commits created | Productivity metric |
claude_code_code_edit_tool_decision | Accept/reject by tool/language | Quality tracking |
All metrics include standard labels: model, session_id, terminal_type, user_id, type.
Data Persistence¶
Docker volumes preserve all historical data:
prometheus-data: Metrics time-seriesloki-data: Log streamsgrafana-data: Dashboards and settings
docker-compose down # Stops services, keeps data
docker-compose down -v # Stops services, deletes data
References¶
- GitHub Repo: halyph/claude-mon - Full setup, configuration, and dashboards
- Claude Code Docs: Monitoring & Usage - Official telemetry documentation
- OpenTelemetry - OTLP protocol and collectors
- Prometheus - Time-series metrics database
- Grafana - Visualization and dashboards